中国黄色一级片,91精品久久久久久久久不口人,张筱雨大胆粉嫩私苞艺术,欧美日本精品

臭氧實驗裝置一站式服務平臺
當前位置: 主頁 > 新聞動態 > 臭氧文獻 > 臭氧陶瓷膜曝氣試驗裝置材料與檢測方法

臭氧陶瓷膜曝氣試驗裝置材料與檢測方法

來源:www.karehanafitness.com 發布時間:2025-01-17 10:17:27 瀏覽次數:

臭氧陶瓷膜曝氣試驗裝置材料與檢測方法
1.材料與方法
1.1試劑與儀器
試劑:苯酚、磷酸、磷酸氫二鈉、靛藍二磺酸鈉、硫代硫酸鈉、正硅酸乙酯、三氟丙基甲基二氯硅烷均為分析純,上海麥克林生化科技有限公司;鹽酸氨水、無水乙醇,均為分析純,國藥集團化學試劑有限公司;氧氣、氮氣,純度均為99%,北京環宇京輝氣體公司;COD試劑(實驗純,0~150mg),美國凱邁公司。本研究利用苯酚配制的模擬有機廢水進行COD降解試驗,苯酚溶液質量濃度約為25mg,初始 COD約為 64 mg。
儀器:臭氧發生器、臭氧在線監測儀、尾氣破壞器,北京同林科技有限公司;臭氧氣體加壓泵;DRB200COD消解儀、DR6000紫外-可見光分光光度計,美國哈希公司:
1.2 試驗方法
1.2.1 疏水改性陶瓷膜的制備方法
配制9.3g三氟丙基甲基二氯硅烷與15g無水乙醇的混合溶液。取20mg25%~28%氨水,15g去離子水和16g無水乙醇混合均勻,加入由10g正硅酸乙酯與16g無水乙醇配制的混合溶液,攪拌均勻然后向上述混合液中加入75mg36%鹽酸溶液和7.3g去離子水,25℃恒溫磁力攪拌2h,并加入適量氨水,調整溶液pH至8,室溫下靜置12h,得到均勻透明的二氧化硅溶膠。然后,加入配制的一定濃度的氟硅烷-乙醇混合液,在60℃恒溫水浴下密封靜置反應10h得到疏水性氟硅烷有機溶膠。將涂覆之后的陶瓷膜置于真空烘箱中,60℃下保溫60 min,再將其置于馬弗爐中進行燒結處理,燒結溫度為500℃,升溫速率為2℃/min,保溫時間為 120 min。高溫燒結除去涂層的有機成分,形成物理化學性能穩定的涂層,待其冷卻到室溫,得到表面疏水改性的陶瓷曝氣膜
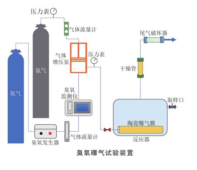
1.2.2 臭氧曝氣試驗裝置與程序
臭氧曝氣試驗裝置如圖1所示,試驗裝置由臭氧發生設備、氣體加壓裝置、曝氣裝置和尾氣處理裝置4部分組成。
臭氧由氧氣源臭氧發生器通過電暈放電產生同時將氮氣通入氣體增壓泵實現對臭氧加壓。試驗在長20cm、寬10cm、高15cm的有機玻璃反應槽內進行。將陶瓷膜固定在反應槽底部,陶瓷膜一端用AB膠密封,另一端連接氣動插頭進行臭氧曝氣。試驗之后的尾氣通過臭氧破壞器處理后排放。試驗開始后,調節到指定的臭氧濃度、流量及運行壓力,穩定后每隔一定的時間間隔進行取樣,分別測定其液相臭氧濃度和COD。
1.3分析與檢測方法
采用冷場發射掃描電子顯微鏡(Gemini300,德國ZEISS)觀察膜表面的微觀形貌:采用接觸角測量儀(JY-82C,承德鼎盛)測定膜表面的接觸角:采用快速消解分光光度法測定水中COD:利用臭氧在線監測儀測定氣相臭氧濃度;利用靛藍法測定液相中的臭氧濃度。
采用雙膜理論描述臭氧的氣液傳質,同時溶解在水中的臭氧會發生自分解反應,這個過程液相氧質量濃度與時間符合擬一級反應動力學。因此,臭氧由氣相向液相的表觀傳質公式由兩部分組成,如式(1)所示
2. 結論
1)利用2號陶瓷膜進行不同流量臭氧的曝氣試驗可知,隨著進氣流量的增加,臭氧溶解度及Kla呈現先增大后減小的趨勢,傳質主要受液膜厚度、接觸面積和接觸時間的影響,當進氣流量為0.4 Lmin時臭氧曝氣效果很好,Kla達到0.3151min
2)利用2號陶瓷膜進行不同質量濃度臭氧的曝氣試驗可知,平衡液相臭氧質量濃度與人口氣體臭氧質量濃度成正比,且適當提高氣相臭氧質量濃度能增大臭氧Kla,這是由于臭氧傳質驅動力增加。但當質量濃度超過28mg幾時,Kla反而會降低,主要是因為達到臭氧溶解平衡的時間會延長。
3)利用疏水改性的2號陶瓷膜進行曝氣試驗達到的平衡液相臭氧質量濃度較未改性的2號親水陶瓷膜提升 0.5 mg兒/L,Kla提高0.1073min。與此同時,疏水改性還可以提高COD去除率及氧化速率常數。膜表面疏水性對臭氧傳質性能和氧化效果的提升具有促進作用。
4)分別采用1號、2號陶瓷膜和20um孔徑鈦合金曝氣頭進行曝氣試驗,結果表明:隨著曝氣頭孔徑的減小,平衡液相臭氧質量濃度和Kla不斷增大,且達到溶解平衡的時間會減少,COD氧化速率常數和COD去除率不斷升高,利用100nm陶瓷膜曝氣時的COD去除率可達80%。
5)通過表征和試驗結果證明了楊氏方程對泡點壓力估算的合理性,并據此分析了陶瓷膜加壓曝氣強化傳質機制。利用1號陶瓷膜進行曝氣試驗可知,隨著曝氣壓力從0.1 MPa提高到0.5 MPa:臭氧傳質效率先增大后減小,很佳的曝氣壓力約為0.3MPa,約為實測泡點壓力的1.4倍。曝氣強化臭氧傳質是由于加壓可以提高氣泡內部壓強,提升臭氧的溶解度,提高傳質驅動力,還可以產生細小的微納米氣泡,增大氣液接觸面積,強化臭氧傳質。得出的結論可以為運行壓力的優化提供指導策略。

DOI: 10.19965/j.cnki.iwt.2023-0859
原文標題:陶瓷膜臭氧曝氣強化傳質工藝優化研究 
 馬云飛1  張靖儀2  王建兵3 通訊作者 張先4
1.南開大學環境科學與工程學院,天津 3003502.北京航空航天大學前沿科學技術創新研究院,北京 1001913.中國礦業大學(北京)化學與環境工程學院,北京 1000834.內蒙古工業大學,內蒙古呼和浩特 010051

與臭氧陶瓷膜曝氣試驗裝置材料與檢測方法相關的實驗文章